Explorer Trending And Visualizations
How do I create trend charts or data visualizations in Timebase?
Timebase Explorer Overview
Timebase Explorer is the main interface for reviewing, comparing, and analyzing data stored in the Timebase Historian.
The layout has three major parts:
- The toolbar at the top
- The Context Window across the upper third of the screen
- The Trend Bands across the remaining screen
The pattern of use is simple. Use the Context Window to choose and compare time periods, then use the Trend Bands to inspect those periods in detail.

Configuring Explorer
By default the configuration file can be found within:
Windows - C:\ProgramData\Flow Software\Timebase\Explorer\Config
Docker - /config
The Explorer configuration file, sources.config for Windows and for Docker, contains the settings required to connect to one or more Timebase Historians.
More than one Timebase Historian can be configured where required:
{
"Historians": {
"1": {
"Name": "Site A",
"Host": "localhost",
"Port": 4511,
"UseTls": false
},
"2": {
"Name": "Site B",
"Host": "<IPAddress>",
"Port": 4511,
"UseTls": false
}
}
}
UseTls should only be set to true if the respective Historian has been configured (in its settings.config) to use Tls. The current beta version of the Historian has not been documented to make use of Tls at this point.
Launching Explorer
Navigate to the server that Explorer is running on in your browser and use port 4531 to launch the tool.
For example localhost:4531 if you are local.
Explorer Components
Toolbar
The toolbar spans the top of the screen and is always visible. On the left side are the file actions. New creates a blank trend file, Open loads a saved file, Save records the current configuration, and Delete removes the file. These actions modify only the trend configuration, not the historian data.
The center of the toolbar displays the name of the current trend chart. It begins as Trend, and you can click it to rename your chart. Lock and Favorite are shown here but will become available in a future release.
On the right side are the view and Support controls. You can switch between the Chart and the Data Table views, refresh the chart to pull in new values, enter Live mode so the chart follows the current time, or open the Support panel. The Support menu provides access to request an SLA, browse the knowledge base, submit feature requests, report a bug, and view the application version.
Context Window
The Context Window sits below the toolbar and provides the high-level time span. Its title appears in the upper left and defaults to the trend name. The triple ellipse menu allows renaming the Context Window. The chevron icon will collapse the Context Window. Collapsing is helpful when you want to maximize screen space for Trend Bands or the Table View.
You can control the time span using the start and end date/time fields on the right side. Zooming with a mouse or trackpad and panning by dragging or swiping are also supported. The x-axis above the Context Window shows the full time period at a glance. Vertical gridlines make time spacing clear, and heavier gridlines highlight major transitions such as the top of the hour or midnight. A green vertical line indicates the current moment in time.
The Context Window also hosts Frames. A Frame is a highlighted region that specifies a time range you want to study more closely in the Trend Bands. Each Frame displays a number in the lower left to identify it. The system supports up to three Frames. Many users choose multiple Frames as a way to compare separate periods directly against one another.

Tag Picker
Any time Add Item is chosen from either the Context Window or a Trend Band, the Tag Picker opens. Filters appear on the left for Historian Source, Dataset, Tag Type, Unit of Measure, and any custom metadata fields found within the historian. The list on the right updates based on filter selections, and a search bar above allows searching by name or description. Select the tags you want and choose Add to place them in the current band or Frame. Frame selection is made at the bottom right by selecting the Frame number or numbers you wish to associate the data to.

Working with Frames
A Frame can be resized by dragging either edge and repositioned by dragging inside the Frame. The triple ellipse on a Frame allows you to rename it, delete it, or set its exact time span.
Frames can be fixed or relative in time. Fixed time uses specific date and time values for both its start and end and will not move even when Live mode is enabled. Relative time follows the clock. Instead of specific timestamps, it uses Start relative to Now and End relative to Now. These values accept short expressions such as −1h for one hour ago or −30m for thirty minutes ago.

For example, a Frame that always covers the most recent hour would use Start = −1h and End = 0. A Frame that always displays the previous half hour would use Start = −1h and End = −30m. In Live mode, relative Frames continuously advance with real time.
- 0 means now
- −5m means five minutes ago
- −1h means one hour ago
- −1d means one day ago
- −1w means one week ago
A dedicated Frame x-axis is displayed below the Context Window. Clicking a Frame number on that axis recenters the Context Window around that Frame so it is easy to relocate. When multiple Frames exist, the Frame with the longest duration defines the total time window displayed across the Trend Bands.
Trend Bands
Trend Bands occupy the lower portion of the screen and provide the detailed view of historian data. Their time span is determined by the longest Frame, and the start of every Frame is left-edge aligned within the Trend Bands. This alignment makes period-over-period comparison clear without any manual adjustment.
Each Trend Band has a title that can be renamed. The associated menu allows you to set y-axis scale limits, pin the scale to zero, or remove the band. Trend Bands stay independent of one another, so different groups of signals can have different scales.
Items are added to a Trend Band using the Add Item button. An item is a single tag plotted in the band. Each Trend Band allows up to six items. A tag can appear more than once if needed, for example when comparing its behavior across different Frames. Items can be associated with one or multiple Frames at the time you add them or adjusted later using the legend.
The legend on the right allows you to configure each item. Clicking on color circle will hide the trend from the chart. You can switch the draw type between Line, Area, and State, change color, adjust line thickness and opacity, select unit of measure, and assign which Frame or Frames the item belongs to. Tags can also be dragged between Trend Bands by grabbing the item label and dropping it into the landing zone that appears in the target band.
The state draw style is designed for condition-based tags where the value represents a mode rather than a magnitude. Instead of a stair-step line, it displays clean blocks of time that change color and label whenever the tag changes state.

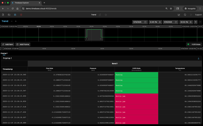
Data Table View
The Data Table option in the toolbar switches Explorer from the visual chart to a table of raw data. The table groups all items from all Trend Bands into a single wide format. Every unique timestamp becomes a row. When a tag has no recorded value at that timestamp, the previous value is carried forward. This creates a true point-in-time view that is ideal for data comparison, export, or offline analytics. A download button above the table exports the results as a CSV file.
Compare the Trend View to the Data Table view.
Trend View

Data Table View

Glossary
Context Window: The high-level timeline across the upper portion of Explorer. It provides navigation across a broad span of history and hosts Frames.
Frame: The shaded block inside the Context Window that selects a specific time period for detailed review. Frames can be fixed or relative and have unique numbers.
Item: A single plotted instance of a tag inside a Trend Band. A tag may appear as multiple items if it is associated with several Frames.
Live mode: A viewing option that keeps Explorer aligned with the current time while preserving the relative time relationship defined in Frames.
Point-in-time normalization: The method used in the Data Table view to align timestamps across tags by carrying previous values forward so every row contains a complete set of values.
Trend Band: The detailed plotting area in the lower half of Explorer where tags are analyzed. Items are plotted here, and Bands can be renamed, scaled, and regrouped.